恒壓供水設備中液位變送器工作原理是當被測介質的兩種壓力通入高、低兩壓力室,作用在δ元件(即敏感元件)的兩側隔離膜片上,通過隔離片和元件內的填充液傳送到測量膜片兩側。
(浮球)液位變送器是由測量膜片與兩側絕緣片上的電極各組成一個電容器。 當兩側壓力不一致時,致使測量膜片產生位移,其位移量和壓力差成正比,故兩側電容量就不等,通過振蕩和解調環節,轉換成與壓力成正比的信號。壓力變送器和壓力變送器的工作原理和差壓變送器相同,所不同的是低壓室壓力是大氣壓或真空。
A/D轉換器將解調器的電流轉換成數字信號,其值被微處理器用來判定輸入壓力值。微處理器控制變送器的工作。另外,它進行傳感器線性化。重置測量范圍。工程單位換算、阻尼、開方,傳感器微調等運算,以及診斷和數字通信。
本微處理器中有16字節程序的RAM,并有三個16位計數器,其中之一執行A /D轉換。
D/A轉換器把微處理器來的并經校正過的數字信號微調數據,這些數據可用變送器軟件修改。數據貯存在EEPROM內,即使斷電也保存完整。
數字通信線路為變送器提供一個與外部設備(如205型智能通信器或采用HART協議的控制系統)的連接接口。此線路檢測疊加在4-20mA信號的數字信號,并通過回路傳送所需信息。通信的類型為移頻鍵控FSK技術并依據BeII202標準。

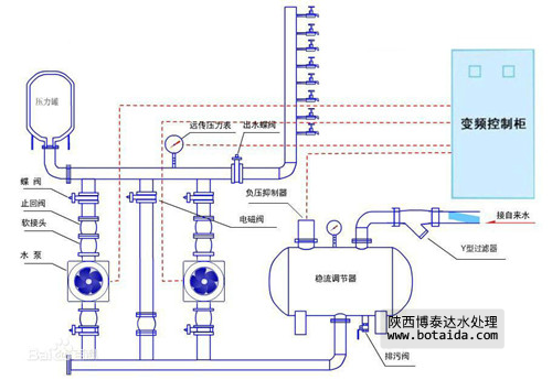
恒壓供水設備原理圖
如需要產品及技術服務,請撥打服務熱線:13659219533
選擇陜西博泰達水處理科技有限公司,你永遠值得信賴的產品!
了解更多,請點擊www.yhats.net